Tchater maintenant avec le support
Tchattez avec un ingénieur du support

ControlPoint 8.8 - Evaluation Guide

Introduction

This document provides new ControlPoint users with the opportunity to evaluate ControlPoint within their own SharePoint environment. It will lead users through a variety of common scenarios, from navigating the interface, running analyses, and performing some value-added actions.

Prerequisites

In order to perform the evaluation scenarios for ControlPoint outlined in this document, you must first install and configure ControlPoint.  See the Metalogix ControlPoint Quick Start Guide for details.  It is available on the Quest Technical Documentation page.

Launching ControlPoint

Use one of the following options to start the ControlPoint application.

From your workstation browser:

Enter http://<server_machine_name>:<port_number>/_layouts/Axceler/xcMain.aspx.

(The server machine name is the name of the machine on which ControlPoint is installed.  1818 is the default port number for the ControlPoint Web application.)

NOTE:  If you are logging in for the first time, complete the login screen using the account that was designated as the ControlPoint Site Collection Administrator account at the time the ControlPoint application was installed.

From the server on which ControlPoint is installed:

From the Windows Start menu, choose Programs > Metalogix > ControlPoint > Launch ControlPoint Application.

The ControlPoint Application Interface

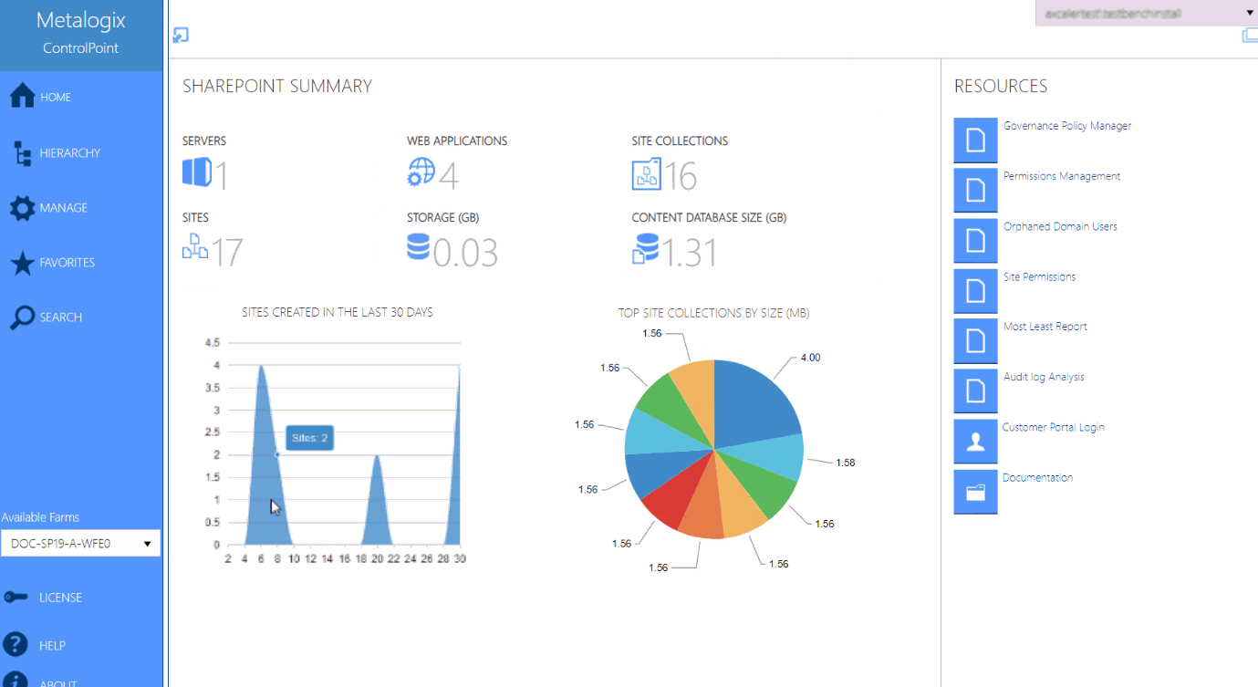
The ControlPoint interface employs a two-frame design. From the left (navigation) frame, you can select the SharePoint object(s) on which you want to operate and available functionality.  The right (workspace) pane is where the feature you choose is displayed.

Whenever you log into ControlPoint or refresh your browser, the right pane displays a dashboard which includes:

·statistical information about your SharePoint farm

·quick links to some of ControlPoint's most powerful functionality

·links to the Metalogix Customer Portal as well as ControlPoint user documentation on the Metalogix website.

Interface

 

Outils libre-service
Base de connaissances
Notifications et alertes
Support produits
Téléchargements de logiciels
Documentation technique
Forums utilisateurs
Didacticiels vidéo
Flux RSS
Nous contacter
Obtenir une assistance en matière de licence
Support Technique
Afficher tout
Documents connexes

The document was helpful.

Sélectionner une évaluation

I easily found the information I needed.

Sélectionner une évaluation