サポートと今すぐチャット
サポートとのチャット

ControlPoint 8.8.1 - User Guide

Preface Getting Started with ControlPoint Using Discovery to Collect Information for the ControlPoint Database Cache Searching for SharePoint Sites Managing SharePoint Objects Using ControlPoint Policies to Control Your SharePoint Environment Managing SharePoint User Permissions Data Analysis and Reporting
Specifying Parameters for Your Analysis Analysis Results Display Generating a SharePoint Summary Report Analyzing Activity Analyzing Object Properties Analyzing Storage Analyzing Content Generating a SharePoint Hierarchy Report Analyzing Trends Auditing Activities and Changes in Your SharePoint Environment Analyzing SharePoint Alerts Analyzing ControlPoint Policies Analyzing Users and Permissions The ControlPoint Task Audit Viewing Logged Errors
Scheduling a ControlPoint Operation Saving, Modifying and Running Instructions for a ControlPoint Operation Using the ControlPoint Governance Policy Manager Using Sensitive Content Manager to Analyze SharePoint Content for Compliance Using ControlPoint Sentinel to Detect Anomalous Activity Provisioning SharePoint Site Collections and Sites Default Menu Options for ControlPoint Users About Us

Preface

This guide contains detailed information about  Metalogix® ControlPoint, a Web-based application that offers a proactive, integrated solution for managing your SharePoint environment.

Audience

The Metalogix ControlPoint User's Guide is intended for individuals who have responsibilities for administering an organization's SharePoint environment and assumes knowledge of SharePoint administrative concepts. Throughout this guide, the following terminology is used to differentiate between three segments of the intended audience:

Farm Administrator - As defined for SharePoint, an administrator who has permissions and responsibilities for all servers within a SharePoint farm and can perform all administrative tasks in the SharePoint Central Administration Web site for the server or server farm.

ControlPoint Application Administrator - A SharePoint administrator who also has responsibilities for managing ControlPoint configuration and permissions.  A separate guide, the Metalogix ControlPoint Administration Guide is intended specifically for use by ControlPoint Application Administrators when carrying out these tasks.

Administrator - A SharePoint administrator (generally an IT user) who has administrative responsibilities for site collections throughout the farm, but is not necessarily either a Farm Administrator or a ControlPoint Application Administrator.

Business Administrator (also known as a Site Administrator) - A business user responsible for administering his or her own SharePoint sites.

NOTE:  Business Administrators have access to many, but not all ControlPoint features.  For a complete list of ControlPoint menu options, including those that are not available to Business Administrators, see Default Menu Options for ControlPoint Users.

 

Getting Started with ControlPoint

Metalogix ControlPoint is a Web-based tool that runs as a SharePoint application and facilitates the management of multiple SharePoint objects (Web applications, site collections, sites, lists, libraries, and items) and users within a SharePoint farm.  In addition to enabling you to navigate throughout a SharePoint farm using a single interface, ControlPoint offers a number of powerful search and data analysis tools as well as value-added features not currently available in SharePoint.

Launching ControlPoint

Use one of the following options to start the ControlPoint application.

From your workstation browser:

Enter http://<server_machine_name>:<port_number> or <hostname>/_layouts/axceler/xcMain.aspx.

(The server machine name is the name of the machine on which ControlPoint is installed.  1818 is the default port number for the ControlPoint Web application.)

NOTE:  If you are a ControlPoint Application Administrator logging in for the first time, complete the login screen using the account that was designated as the ControlPoint Site Collection Administrator account at the time the ControlPoint application was installed.

From the server on which ControlPoint is installed:

1Log into the server using the account that was designated as the ControlPoint Service Account at the time the ControlPoint application was installed.

2From the Windows Start menu, choose Programs > Metalogix > ControlPoint > Launch ControlPoint Application.

From within a SharePoint site:

NOTE:  You can launch ControlPoint from within a SharePoint site only if  the ControlPoint for Site Admins feature and/or the ControlPoint Menus for Site Settings feature has been activated for the site. More information can be found in the ControlPoint Administration Guide.

If ...

Then ...

ControlPoint for Site Admins has been activated

from the SharePoint Site Settings page or the Site Actions menu, choose Launch ControlPoint for Site Admins.

Launch CP for Site Admins

ControlPoint Menus for Site Settings has been deployed and activated

·from the Site Settings page, select one of the ControlPoint Actions or a ControlPoint Analysis

OR

·from the Site Actions menu, choose Launch ControlPoint.

Site Features OPTIONS 2010

ControlPoint Permissions Management for Site Admins has been activated

from the SharePoint Site Settings page or the Site Actions menu, choose ControlPoint Permissions Management.

Site Admin Menus PERM MGT

 

The ControlPoint Home Page

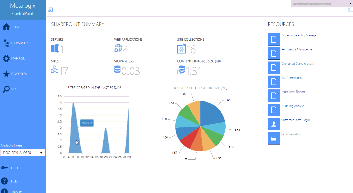
For ControlPoint standard installations, whenever you log into ControlPoint or refresh your browser, the right pane displays the SharePoint Summary Dashboard.

NOTE: For non-standard installations, the SharePoint Summary Dashboard is not supported.  The right pane displays About information instead.

The SharePoint Summary dashboard contains:  

·statistical information about your SharePoint farm

NOTES:

§For performance purposes, statistics are populated with data collected by the ControlPoint Discovery Service and is current as of the last Discovery Service run.  Discovery must have been performed at least once for data to be populated.

§If you have upgraded from a version earlier than 8.7, all statistics except Content Database Size are populated from the last Discovery that ran before upgrade. Content Database Size will be populated after the next Discovery run

·quick links to some of ControlPoint's most powerful functionality

NOTE: If a ControlPoint operation is launched from the dashboard, you must select the object(s) on which to perform the operation using the Change Selection option.  

·links to Quest Support as well as ControlPoint user documentation on the Quest website.

Interface

As well as being the default home page, you can invoke the SharePoint Summary dashboard from the SharePoint Hierarchy farm node, by choosing Farm Summary Dashboard.

NOTE:  This option is not available for non-standard installations.

ControlPoint Application Administrators can:

·customize the page that displays via the ControlPoint Configuration Setting Initial Screen (INITSCREEN).  For Standard installations, the ControlPoint Configuration Setting No Dashboard (NODASHBOARD) must also be changed.  

Init Screen Example

AND/OR

·display a custom banner across the top of the workspace pane.

See the ControlPoint Administration Guide for details.

You can return to the home page from anywhere in the application by clicking Home in the left navigation pane.

セルフ・サービス・ツール
ナレッジベース
通知および警告
製品別サポート
ソフトウェアのダウンロード
技術文書
ユーザーフォーラム
ビデオチュートリアル
RSSフィード
お問い合わせ
ライセンスアシスタンス の取得
Technical Support
すべて表示
関連ドキュメント

The document was helpful.

評価を選択

I easily found the information I needed.

評価を選択