サポートと今すぐチャット
サポートとのチャット

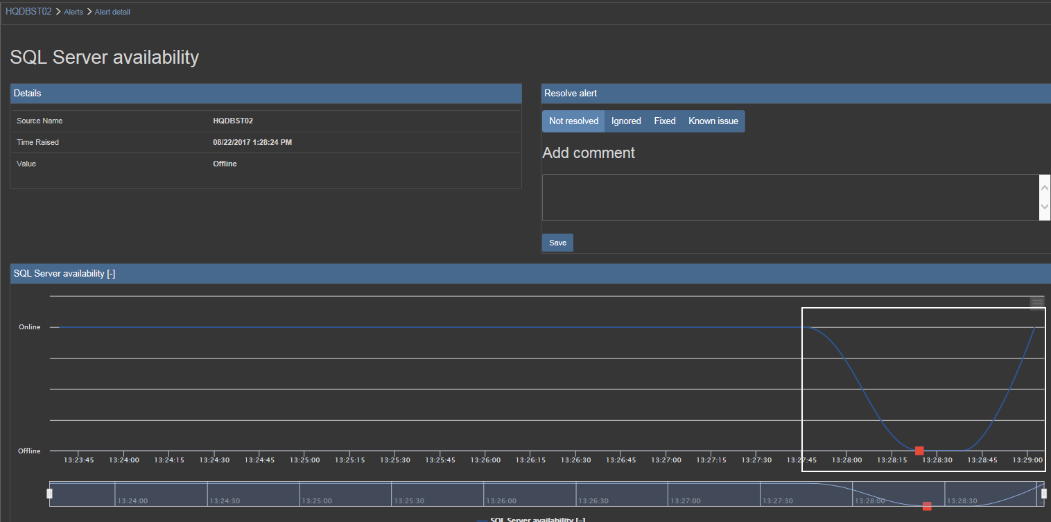
Multi server script to automatically monitor SQL Server availability (4299792)

戻る

フィードバックを送信しました

この記事は課題解決に役立ちましたか?

  評価を選択



フィードバックを送信しました

この記事は課題解決に役立ちましたか?

  評価を選択

Request a KB Article

Leave a Comment

コメントを送信するには、上記の星1~5の評価を選択する必要があります。
推奨コンテンツ
製品:
ApexSQL Monitor
2018.12
トピック
How To
記事の履歴:
作成日: 6/19/2019
最終更新日: 5/7/2023
すべての記事を検索